Login Contattaci

Prezzi & Ottimizzazione delle Promozioni

Ottimizza i tuoi prezzi e le tue promozioni nell’interesse a lungo termine della tua azienda. Non tradire il tuo marchio.

  • Scegli il prezzo giusto per ogni prodotto e verifica attentamente i tuoi sconti
  • Approccio guidato da AI con previsione probabilistica e modellazione della risposta della domanda multi-prodotto
  • Simulazioni e giustificazione finanziaria delle decisioni
  • Dashboard progettate su misura
Pricing & Promotions Optimization dashboard showing pricing strategy and financial impact by category

Prezzi come motore di crescita

Caratteristiche principali

  • Integra i dati dal tuo ERP, WMS, ecc., in un unico posto
  • Modellazione della percezione del cliente basata su AI
  • Monitora e stima la fedeltà e il tasso di abbandono
Margin forecast per discount level chart showing expected customer churn

Strategie migliori a lungo termine

Caratteristiche principali

  • Automatizza i prezzi dinamici su tutto il tuo catalogo e in tutti i paesi
  • Accresci il valore del tuo marchio e difendi i tuoi margini
  • Reintegra i risultati nel tuo ERP per un minimo impatto sui tuoi flussi di lavoro
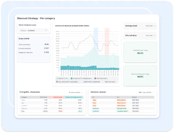
Discount strategy per category dashboard with KPI definition and promotion calendar

Gli utenti al comando

Caratteristiche principali

  • Dashboard KPI per monitorare l'impatto reale delle decisioni
  • Gli utenti controllano i parametri strategici (crescita vs redditività, ecc.)
  • Nessuna scatola nera. Le raccomandazioni sono giustificate e possono essere contestate
Pricing opportunities dashboard showing return potential and proposed prices
Supply Chain Scientists team

Con il tuo copilot al tuo fianco!

L'AI e l'automazione completa non sostituiscono il supporto umano e la cooperazione. Il nostro team di Supply Chain Scientists è a disposizione per implementare la tua soluzione, mantenerne l'efficacia e rispondere a tutte le tue domande.

Studi di caso dei clienti

Sotto il cofano: ottimizzazione di prezzi e promozioni

Che si tratti di retail o e-commerce, ogni variazione di prezzo è una decisione strategica che influenza sia le vendite a breve termine sia la redditività a lungo termine.

I metodi tradizionali di determinazione dei prezzi si concentrano su modelli di elasticità semplici, presumendo che prezzi più bassi aumentino sempre le vendite in modo prevedibile. Ma in realtà, la determinazione dei prezzi è molto più complessa:

  • Gli sconti possono cannibalizzare le vendite di prodotti simili invece di generare una nuova domanda.
  • I clienti sensibili al prezzo possono passare da una categoria all’altra, modificando i modelli di domanda.
  • I clienti ricordano gli sconti passati. Strategie di sconto errate possono creare aspettative e comportamenti non salutari e danneggiare il marchio nel tempo.
  • Una promozione pianificata male può esaurire l’inventario troppo presto, portando a esaurimenti e perdite di fatturato.

L’Ottimizzazione dei Prezzi & Promozioni di Lokad va oltre i calcoli di elasticità. Utilizzando previsioni probabilistiche e una modellazione della risposta della domanda multi-prodotto, il nostro approccio basato su AI assicura che ogni variazione di prezzo sia ottimizzata per un impatto finanziario a lungo termine.

Concetti chiave per il successo

Perché le strategie di pricing tradizionali falliscono

La maggior parte degli approcci di pricing si basa su:

  • Modelli di elasticità → Presumono che ogni prodotto si comporti in isolamento dagli altri o nel tempo (non è così).
  • Livelli di sconto fissi → Applicano promozioni generiche senza considerare l’impatto duraturo sul valore del marchio.
  • Promozioni eccessive → I prodotti vengono scontati inutilmente, erodendo i margini su articoli che avrebbero potuto vendersi a prezzi più elevati.
  • Prezzi basati su regole → Mancanza di adattabilità alle rapide variazioni della domanda e alle condizioni di inventario. Gli errori di pricing restano invisibili.

Il Pricing è un Trade-Off ad Alto Rischio

Ogni variazione di prezzo deve bilanciare tre fattori chiave:

  1. Allineamento con il valore percepito dai clienti → Il prezzo riflette le aspettative del cliente verso il marchio?
  2. Opportunità di inventario → Lo sconto aiuterà ad aumentare le vendite, a liquidare l’inventario in modo efficiente o causerà esaurimenti?
  3. Costruire il valore del marchio nel tempo → Come inviare al mercato un segnale adeguato sul valore del prodotto?

L’approccio di Lokad: Modello di Pricing con Risposta Probabilistica della Domanda

Invece di fare affidamento su formule semplicistiche, Lokad utilizza una modellazione statistica potenziata da AI per catturare il vero impatto delle decisioni di pricing.

  • Modellazione della Risposta della Domanda → Prevede l’intera gamma di possibili risposte della domanda su tutto l’assortimento, anziché presumere un singolo effetto fisso.
  • Approccio Multi-Prodotto → Analizza le relazioni tra prodotti per prevenire la cannibalizzazione e ottimizzare la redditività a livello di categoria.
  • Ottimizzazione Finanziaria → Garantisce che ogni promozione sia giustificata dal suo impatto a lungo termine sul fatturato totale, sui margini e sul flusso di scorte, preservando il valore del marchio.

Adattato alla tua industria

  • Retail & Supermercati: Le promozioni su articoli di alta visibilità dovrebbero aumentare la spesa totale del carrello, non solo erodere i margini. Lokad ottimizza il pricing a livello di categoria per aumentare il fatturato totale, non solo le vendite unità per unità.
  • E-commerce & Flash Sales: Il pricing dinamico deve reagire in tempo reale ai picchi di domanda, evitando al contempo l’esaurimento prematuro delle scorte. Lokad previene sconti eccessivi e ottimizza la liquidazione dell’inventario.
  • Moda & Prodotti stagionali: Gli sconti di fine stagione devono consentire di liquidare le scorte massimizzando il profitto. Lokad sviluppa strategie di markdown intelligenti per ridurre gli sprechi e migliorare le performance complessive della categoria.

Cosa offre Lokad

  • Raccomandazioni di prezzo dinamiche a livello di SKU, basate su previsioni della domanda in tempo reale.
  • Modelli di ottimizzazione delle promozioni che massimizzano il fatturato controllando gli effetti di cannibalizzazione.
  • Strategie di pricing finanziariamente giustificate, bilanciando margine, domanda e livelli di inventario.
  • Dashboard potenziate da AI per monitorare i prezzi, ottenere approfondimenti sulla domanda e analizzare l’impatto sul fatturato.

Dal Sentire al Pricing guidato da AI

Con Lokad, il pricing non riguarda più il seguire ciecamente le curve di elasticità o l’applicazione di promozioni generiche: si tratta di ottimizzare statisticamente ogni variazione di prezzo per un impatto finanziario massimo. Pronto a trasformare il pricing in un vantaggio competitivo? Parliamone.

Ask Lokad